Monitorea las visitas al centro comercial usando tu sistema de video vigilancia.
Demo
Partners
nvidia inception
nvidia metropolis
aws activate
micrisoft startup
¿Cómo funciona Harkay? Nos integramos a tus cámaras de seguridad para monitorear las visitas al C.C.
Card image cap
1
Captura

Usamos el video de las cámaras existentes en el centro comercial.

Card image cap
2
Mide

Procesamos el video
y calculamos los
conteos
.

Card image cap
3
Analiza

Presentamos los
datos generados en una página web.

Card image cap
4
Automatiza

Generamos alertas
automáticas
según las reglas del negocio.

Arquitectura del sistema
Card image cap
Analíticas más populares
Card image cap
Ingreso personas
Cantidad de ingresos y salidas en entradas del C.C.
Card image cap
Presencia
Cantidad de personas visibles en todas las cámaras. Mapa de calor
Card image cap
Tránsitos
Cantidad de tránsitos en todas las cámaras.
Card image cap
Edad
Rango etario de personas.

Card image cap
Género
Estimar género.

Card image cap
Ingreso autos
Cantidad de ingresos y salidas de autos.
Card image cap
Reconocimiento placas
Reconocer el número de placa.

Funcionalidades y beneficios
Te ayudamos a conocer mejor a tus visitantes Card image cap

Funcionalidades
  • Conteo de personas.
  • Género y edad de tus clientes.
  • Tiempo de permanencia y ocupación de clientes.
  • Mapa de Calor

Beneficios
  • Comprender el trayecto de compra del cliente. (Customer Journey)
  • Identificar áreas de mayor tráfico de personas dentro del Centro Comercial.
  • Descubre cuánto tiempo permanecen tus clientes en un área para mejorar la mezcla de comercios.
  • Optimiza la distribución del circuito de publicidad.
  • Cuenta con mayor información con respecto a tus clientes, mejorando la segmentación de las campañas publicitarias.
  • Generación de nuevos servicios, a través de la comercialización de información de los visitantes, hacia los inquilinos.

Funcionalidades
  • Conteo de personas.
  • Género y edad de tus clientes.
  • Tiempo de permanencia y ocupación de clientes.
  • Mapa de Calor

Beneficios
  • Permite generar valor agregado con información clave en tus media kits para los inquilinos en su punto de venta:
    • Tráfico de personas por local
    • Horarios de mayor tráfico
    • Segmentación de clientes : género, rango etáreo.
    • Cantidad de personas que ven publicidad en el punto de venta/vitrinas
  • Cuenta con mayor información con respecto a tus clientes, mejorando la segmentación de las campañas publicitarias.
  • Conoce cuantos visitantes ven la publicidad y ofrece una oferta comercial diferenciada para tus inquilinos.

Te ayudamos a mejorar la experiencia de tus inquilinos Card image cap
Vigilamos tu negocio, ayudamos en la seguridad Card image cap

Funcionalidades
  • Análisis de perímetro.
  • Detección de intrusos.
  • Reconocimiento facial.
  • Detección de objetos desatendidos.
  • Clasificación de audio (Detección de gritos, disparos, explosiones o roturas de vidrios).
  • En tiempo real y de forma automática.

Beneficios
  • Supervisión automatizada de tu negocio, cuando no estás presente o cuando está cerrado.
  • Identificación de posible robo, genera reportes y alarmas (zona de caja)
  • Supervisión de accesos a zonas restringidas.
  • Supervisión de zonas de alto riesgo.
  • Mejora la seguridad de los clientes y empleados.
  • Generación automática de alertas.

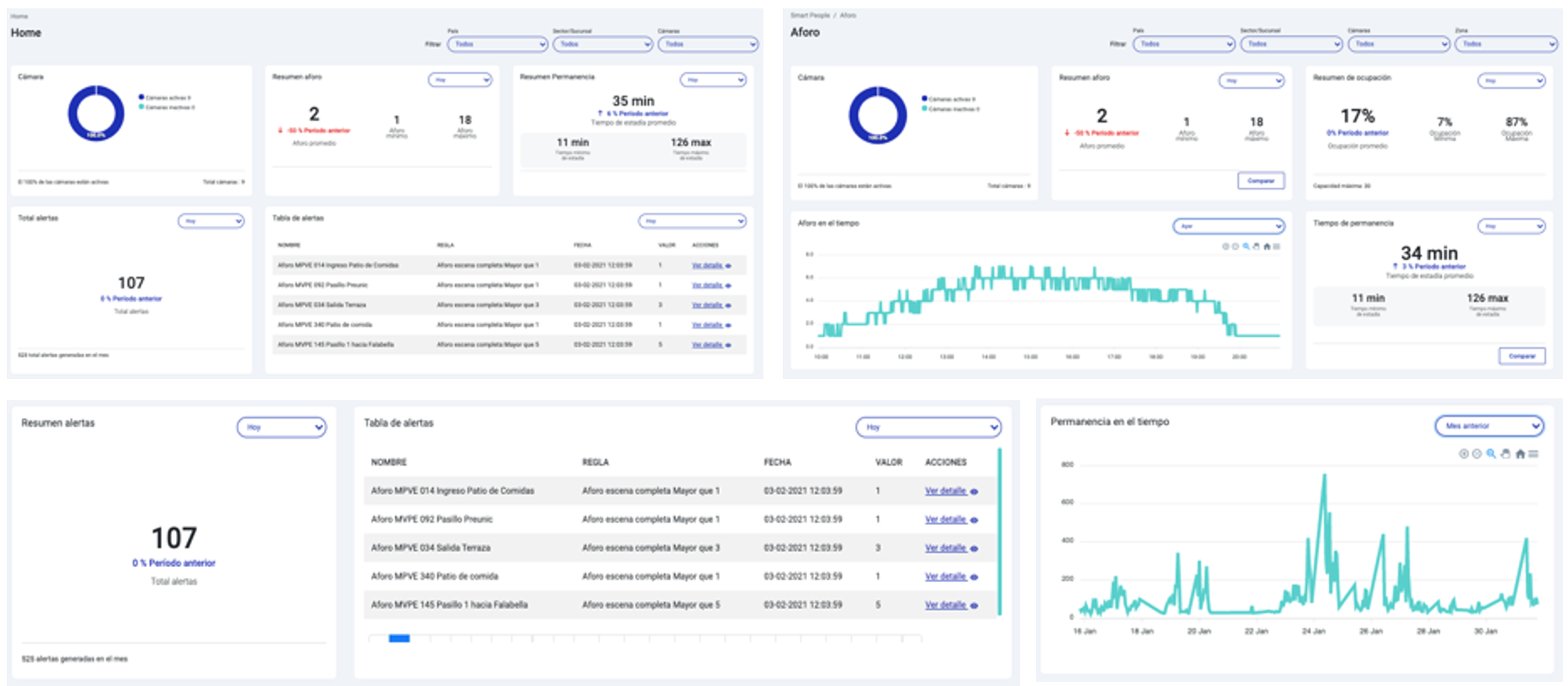
Analíza tus datos
Demo analiza tus datos
Página web Plataforma web para visualizar indicadores en tiempo real
Card image cap